各位商家,大家好!
为更好满足商家的公转私、私哺公需求,我们支持了渠道订单同步、订单转积分、平台加粉短链等多种公私联动玩法。商家可在企微助手后台直接使用相关能力,将公域客户高效沉淀至私域,并通过精细化运营进一步提升复购,实现全域业务增长。
上线时间
2026年3月31日
适用店铺
有赞企微助手专业版、SCRM版
(需配合订购「订单有礼」插件使用)
应用场景
- 渠道订单同步: 公域订单自动同步有赞,全域数据助力精准运营

- 订单转积分:公域客户凭订单号进入私域兑换积分/优惠券/红包/实物赠品等,高效公转私

- 平台加粉短链: 针对平台定向优化,公转私链路更丝滑

功能说明
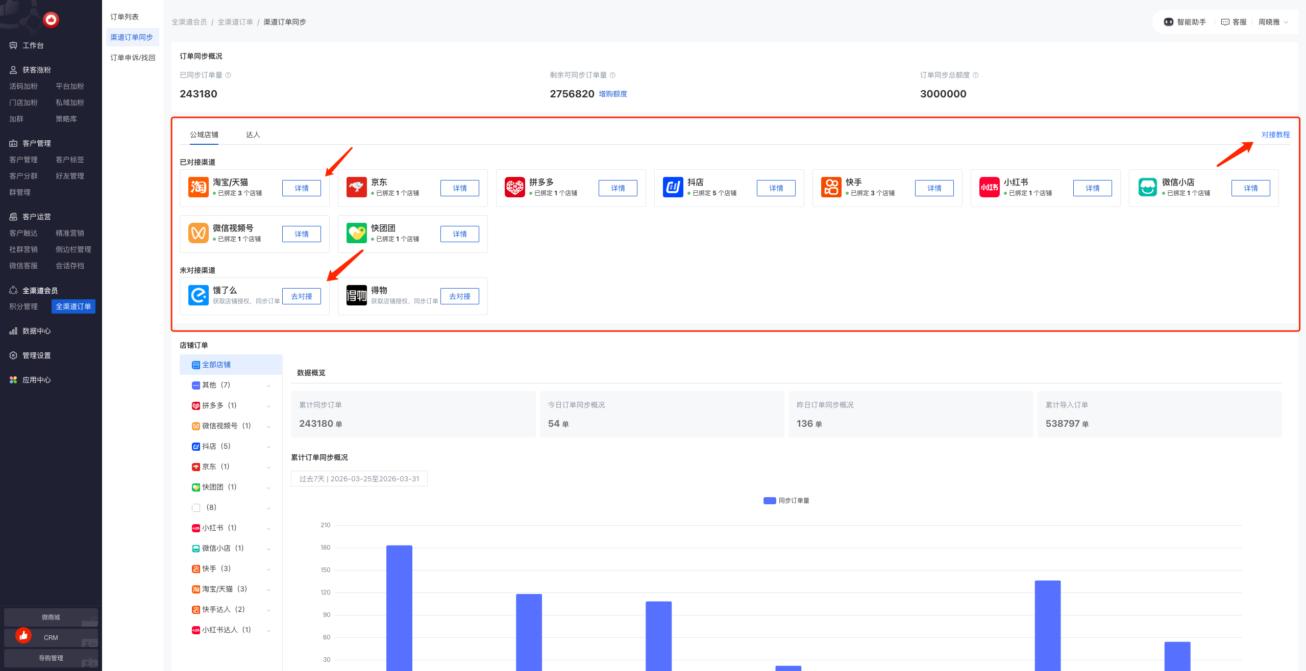
渠道订单同步
操作路径:企微助手-全渠道会员-全渠道订单-渠道订单同步
同步额度和增购: 购买「订单有礼」插件后,商家即可获得基础订单同步额度,若超出基础额度可按需增购

公域平台对接: 不同平台对接方式有差异,可参考对接教程中的步骤进行操作;已对接平台可点击「详情」查看绑定情况或新增绑定更多店铺


数据图表及明细:商家可查看全渠道订单同步的数据情况,以及不同公域店铺的同步明细数据

订单转积分
操作路径:企微助手-全渠道会员-积分管理-订单转积分
商家通过「渠道订单同步」完成公域店铺授权后即可自动获取公域订单数据,客户在公域下单后,复制订单进入订单转积分小程序页面,即可将订单兑换为积分/优惠券/赠品/红包等类型的奖励。
渠道和奖励配置: 商家可在后台配置哪些渠道的订单参与兑换活动,奖励是全渠道统一还是分渠道配置,具体奖励的内容等信息

转换页面设置: 商家可对活动页面进行个性化的改造,确定是否引流到企微、参与用户如何打标等

通用规则设置: 商家可自定义参与兑换的时机、周期,以及兑换订单是否参与等级计算、成长值发放等
注:后台需同时配置「会员消费模式」和「成长值发放」规则,但实际订单同步后,会根据商家的会员等级模式生效对应的规则

活动推广: 完成上述配置后,商家即可推广活动,两种推广类型区别如下:


数据统计及明细: 商家可查看订单转换的数据和明细

订单申诉/找回
操作路径:企微助手-全渠道会员-全渠道订单-订单申诉/找回
订单申诉管理/手动找回:遇到订单兑换失败的异常情况,客户可以在兑换页面发起申诉或者直接联系客服提供订单号进行反馈,对应商家可以在后台处理申诉或者根据订单号手动找回关联订单并发放奖励

平台加粉短链
操作路径:企微助手-获客涨粉-平台加粉-平台加粉短链
抖音加粉、快手加粉: 针对平台优化,链接点击后可跳转小程序且不易被风控;直接对接有赞企微助手的个人活码、去重活码,数据归因、客户标签一体化
注:由于平台间差异,抖音加粉链接可展示为卡片样式,点击进入承接页面,再次点击唤起小程序;快手加粉链接不支持卡片样式,也不能转化为短链,但可直接唤起小程序


更多公私联动玩法
操作路径:企微助手-应用中心
更多公私联动玩法可在应用中查看,包括:订单转换满赠、口令红包、定时抽奖、好评有礼、直播预约、心愿单等

FAQ
- 渠道订单同步时,不同公域平台的同步逻辑及客户兑换订单的操作是否有差异?
| 公域平台 | 可自动拉取订单 | 非自动拉取订单 |
|---|---|---|
| 淘系店铺 | 自动拉取前15天的历史订单以及新增订单,这部分订单用户只需兑换一次,剩余符合条件的订单,系统将自动兑换 | 授权完成的前15天至前90天的订单也可兑换,需在90天内兑换完,且需用户一笔一笔手动兑换 |
| 小红书/京东/视频号/快手店铺/快手达人 | 授权完成前15天再往前的历史所有订单,用户可自己一笔一笔手动兑换 | |
| 拼多多/得物店铺 | 自动拉取前15天的历史订单以及后续新增的订单,用户需一笔一笔手动兑换 | 授权完成前15天再往前的历史订单不支持兑换 |
| 抖音达人 | 授权完成的前15天至前90天的订单也可兑换,需在90天内兑换完,且需用户一笔一笔手动兑换 | |
| 抖店 | 自动拉取前90天的历史订单以及新增订单,这部分订单用户只需兑换一次,剩余符合条件的订单,系统将自动兑换 | 授权完成的前90天再往前的历史所有订单,用户可自己一笔一笔手动兑换 |
备注:已经拉取的订单会一直留存,在没有设置限制时间的情况下可以随时兑换
- 订单同步总额度的计算口径是什么?
订单同步总额度包括:购买「订单有礼」插件赠送的同步额度 和 单独增购的同步额度。
只有渠道店铺绑定后自动同步的订单才占用额度;手动导入的订单是免费的,不占用额度。

